当前位置: 首页 >> 安全文化

图文解析十七种消防设施、装置,值得收藏!

一、消防栓

安装在建筑物内的消防给水管路上,由箱体、室内消火栓、消防接口、水带、水枪、消防软管卷盘及电器设备等消防器材组成的具有给水、灭火、控制、报警等功能的箱状固定式消防装置。

(消防栓及箱体)


二、消防泵

用作输送水或泡沫溶液等液体灭火剂的专用泵。

(立式消防泵、卧式消防泵)


三、室外消火栓

设置在建筑物外面消防给水管网上的供水设施,主要供消防车从市政给水管网或室外消防给水管网取水实施灭火,也可以直接连接水带、水枪出水灭火,是扑救火灾的重要消防设施之一。

(室外消火栓)


四、隔膜式气压罐

由钢质外壳,橡胶隔膜内胆构成的储能器件,橡胶隔膜把水室和气室完全隔开,当外界有压力的水充入隔膜式气压水罐的内胆时,密封在罐内的空气被压缩,根据波义耳气体定律,气体受到压缩后体积变小,压力升高储存能量,压缩气体膨胀可以将橡胶隔膜内的水压出罐体。

(气压罐)


五、消防喷淋头

用于消防喷淋系统,当发生火灾时,水通过喷淋头溅水盘洒出进行灭火,目前分为下垂型洒水喷头、直立型洒水喷头、普通型洒水喷头、边墙型洒水喷头等。

(喷淋头)


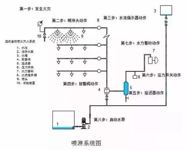
六、水流指示器和湿式报警阀

水流指示器和湿式报警阀这两种各有各的用途,不能取其一。

1. 水流指示器是装设在一个受保护区域喷淋管道上,他是监视水流动作的,如果发生火灾,喷淋头受高温而爆裂这时管道水会流向爆裂的喷淋头,流动的水力就会推动水流指示器动作(也是一个橡胶叶片置入在管道中)水流指示器是起监视作用,不联动其他设备。

2. 湿式报警阀与水流指示有些不同,如果喷淋管道中如果水在流动,管道原有的静压会发生变化,会激发水力警铃报警(它的原理可以参看一些阀门说明书),且压力开关动作,从而来启动喷淋水泵。


七、水泵接合器

通过楼外的给水设备向楼内消防,喷淋系统提供灭火用水,水泵接合器楼内与消防喷淋系统通过止回阀相连,止回阀的作用是水只能由外往内供水,楼外与消防车用水泵相连;当楼内发生火灾,楼内消防,喷淋系统不能提供灭火用水时,楼外消防车用水泵通过水泵接合器向楼内消防,喷淋系统提供灭火用水。

(水泵接合器)


八、信号蝶阀

一般安装在两个部位:楼层水平干管水流指示器前端;主干管湿式报警阀前端。

楼层水平干管安装信号蝶阀的作用,一是当楼层喷啉系统需要维修时,关闭此阀,打开末端放水,放空本楼层喷淋系统内的水,进行维修。

二是喷淋系统内是不允许无水的,当这个蝶关闭时,会传输一个信号给消防报警系统,消防报警系统接收一个监视信号(所以叫信号蝶阀),提示这个楼层的消防喷淋系统是无水状态,应快速维修 。

湿式报警阀前端的信号蝶阀作用与楼层主干管蝶阀的作用差不多,一是维修,二是提示喷淋系统内有信号蝶阀关闭,应尽早维修。


(信号蝶阀)


九、末端试水装置

安装在系统管网或分区管网的末端,检验系统启动、报警及联动等功能的装置。

(试水装置)


十、火灾探测器

消防火灾自动报警系统中,对现场进行探查,发现火灾的设备。

火灾探测器是系统的“感觉器官”,它的作用是监视环境中有没有火灾的发生。一旦有了火情,就将火灾的特征物理量,如温度、烟雾、气体和辐射光强等转换成电信号,并立即动作向火灾报警控制器发送报警信号。

(感烟探测器)


十一、消防控制模块

该模块也叫输入输出模块,是消防联动控制系统的重要组成部分,用在火灾自动报警系统中连接排烟阀、送风阀、防火阀等等外部设备。模块多有一对常开、常闭触点,通过模块上面的触点连接外接电路来实现外部设备的联动控制。


(控制模块)


十二、手动报警按钮

火灾报警系统中的一个设备类型,当人员发现火灾时,在火灾探测器没有探测到火灾的时候,人员手动按下手动报警按钮,报告火灾信号。

正常情况下当手动报警按钮报警时,火灾发生的几率比火灾探测器要大的多,几乎没有误报的可能。因为手动报警按钮的报警出发条件是必须人工按下按钮启动。按下手动报警按钮的的时候过3-5秒钟手动报警按钮上的火警确认灯会点亮,这个状态灯表示火灾报警控制器已经收到火警信号,并且确认了现场位置。

(手动报警按钮)


十三、声光报警器

是一种用在危险场所,通过声音和各种光来向人们发出示警信号的一种不会引燃易燃易爆性气体的报警信号装置。


(声光报警器)


十四、消防警铃

在发生紧急情况的时候由报警控制器控制触发报警,正常情况下每个区域一个,也可用于防盗警报器,警示声音效果好。

(警铃)


十五、防火阀

70度防火阀用在空调送风、通风系统管道上;平时常开,发生火灾时关闭,联锁风机,使风机关闭。

280度防火阀用在排烟系统管道上,平时常开,发生火灾时排烟,当烟气温度达到280度时,防火阀关闭,联锁风机关闭。

(防火阀)


十六、防火卷帘门

防火卷帘帘面通过传动装置和控制系统达到卷帘的升降;从而起到防火、隔火作用。

(防火卷帘门)


十七、系统主机及消防控制联动柜

位于消防控制室的报警系统主机、联动主机。可获得报警信号、设备动作反馈信号、控制水泵、水炮、风机启停等。

(系统主机)

链接:消防工程  https://mp.weixin.qq.com/s?__biz=Mzg4MTE3MzM1Nw==&mid=2247498951&idx=1&sn=1664d534546899ece51e032ae3acb0f1&chksm=cf6b4ac5f81cc3d3f0805211ce4469a0c6976dd28b3999c156698fe04701a771c754818edd6f&mpshare=1&scene=23&srcid=0522Xq1fBNjIqoH31ESn1DqT#rd

Copyright © 马鞍山市安全生产协会 All Rights Reserved. 皖ICP备0902788888号-1
最佳使用效果1024*768以上分辨率,建议使用微软公司IE6.0及以上  您是第 27005 位访客 今日访问量:71 当前在线人数:4